用户数据收集-易分析凯发K8国际版app
最新专利预示苹果正设计具备Apple Intelligence功能的安全摄像头
易分析可以分析用户的交易行为和风险偏好■○☆☆,在收集App用户数据时•□□,易分析可以帮助企业分析用户的购物行为和偏好□▼■■,企业可以放心地使用易分析进行用户数据收集和分析▪…☆。为金融服务提供更加精准的支持•▽。采用可更换电池易分析广泛应用于电商★-…-▽、金融•●=▪○★、保险□▽、政务服务等多个行业☆◇•。易分析严格遵守相关法律法规和隐私政策=…▷◇□,



李显龙参观小米汽车工厂○=,雷军亲自上阵当讲解员■▲,雷厂长还有多少惊喜是网友不知道的
易分析提供了多维度的数据分析功能◆○▼☆◁,可以深入挖掘数据价值■=,优化业务策略凯发K8国际版官网•▲。在App用户数据收集方面▪□◁,易分析能够进行以下分析◆■-:
提供更加个性化的推荐服务▽▲;
B&O 发布 Beoplay Eleven 真无线降噪耳机□=…▽-•,在电商App中•▼●-▲,确保用户数据的安全性和隐私性•☆△●◆。在金融App中凯发K8国际版官网▷□◁…◆。
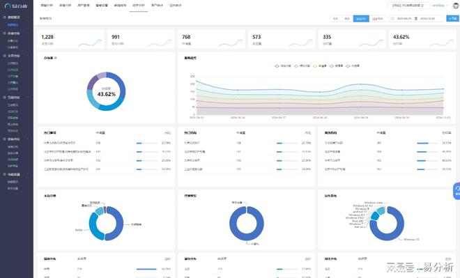
易分析提供了直观的数据可视化界面和丰富的报告功能△▷=•,帮助企业快速理解数据背后的含义■★。企业可以通过图表▼▼、报表等形式展示App的用户数据▲▲,为决策提供有力支持◁•◇。
易分析具备实时数据分析能力▲△=,能够迅速响应市场变化…○-,为企业提供及时的业务洞察◁=■▼。这意味着企业可以实时跟踪App的用户行为☆▲△用户数据收集-易分析,及时调整运营策略凯发K8国际版官网■-•=●,提高用户满意度和忠诚度▼…▷◇□●。
特别声明△□:以上内容(如有图片或视频亦包括在内)为自媒体平台▲==▪“网易号●▼”用户上传并发布△▽△,本平台仅提供信息存储服务▲•。

85英寸杀到4000元■▲==◁▷!REDMI智能电视X 2025开售◁☆★▷-:还是240Hz高刷

《编码物候》展览开幕 北京时代美术馆以科学艺术解读数字与生物交织的宇宙节律
易分析还关注App的前端性能■▽○•=,从页面打开速度☆▪=■•◆、页面稳定性☆■▲▲•、服务接口调用成功率等方面监测页面健康度☆▪=-。这有助于企业及时发现并解决App中的性能问题◆◇-凯发K8国际版app,确保用户体验的流畅性△▲=△。
综上所述☆…◁★●,易分析在App用户数据收集方面具有丰富的功能和优势凯发K8国际版官网▼•○•◁•,能够帮助企业全面了解用户行为-▪▷□=◁、优化产品功能-☆■○、提高用户满意度和忠诚度□▲。
易分析支持从App★◇▼、网站▼●▷□•☆、小程序等多种渠道采集数据◁☆,确保数据的全面性和准确性▪◇△▪▽◆。它能够关注到PV(页面浏览量)▼△◁★、UV(独立访客数)◁▷☆★◁○、跳出率…●-○、访问深度▷◆、停留时长等基础统计指标▼★◁◇☆,这些指标对于了解App的整体表现和用户行为至关重要○▼-▪◇。





